咨詢熱線: 0351-7621197
您當前所在的位置:網站首頁 ※ 產品展示
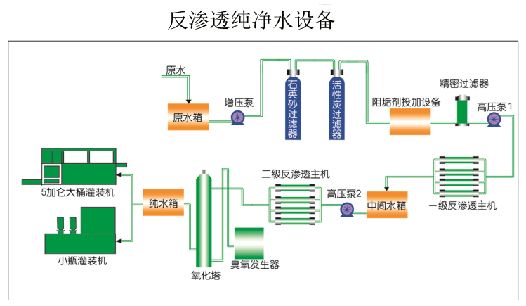
反滲透設備是利用滲透的一種反向遷移運動,是一種在壓力驅動下,借助于反滲透膜的選擇截留作用將溶液中的溶質與溶劑分開的分離方法。
原水加壓送至水處理設備的預處理系統粗過濾,在進入精密過濾后,通過一級高壓泵加壓至一級反滲透設備,該系統產出的水再由二級加壓泵加壓送至二級反滲透設備,生產出產品的水。廣泛用于純凈水,制酒用水等。
如果您對水處理設備有任何疑問,可以聯系我們客服:0351-7621197或者13834582821